LOADING...
Home
About us
Products
SCADA Softwares
Communication Softwares
IT & OT Security
PLC & I/O Module
AC Drives
HMI (Human Machine Interface)
Servo Drives
Industrial Control Panels
Industrial Workstation / Server / Desktop PC
Temperature / PID / Controller
Industrial Protocol Converters
Industrial Ethernet Network Switch
Firewall
MISCELLANEOUS
Services
Technology Upgradation
Software Development
Engineering Services
AMC Services
Automation Training
Projects
PROJECTS IN INDIA
PROJECTS IN GULF AND OVERSEAS
Contact us
PROJECTS IN INDIA
Home
Projects
Read More
L&T HOWDEN PVT. LTD
[ PROJECTS IN INDIA ]
L&T Howden Pvt. Ltd. is a Joint Venture between La ...
Read More
ASIA POLY FILMS INDUSTRIES
[ PROJECTS IN INDIA ]
Asia Poly Films Industries is a leading manufactur ...
Read More
SAUKEM COAL PLANT – SCADA UPGRADE
[ PROJECTS IN INDIA ]
“Saurashtra Chemicals Ltd.” Porbandar which is ...
Read More
GUJARAT GUARDIAN GLASS: MANUFARCTURER COMPANY
[ PROJECTS IN INDIA ]
Gujarat Guardian Limited, a Joint Venture between ...
Read More
AMMONIA Plant Upgradation
[ PROJECTS IN INDIA ]
Krishak Bharati Cooperative Limited (KRIBHCO) is a ...
Read More
ESSAR STEEL SCADA UPGRADE
[ PROJECTS IN INDIA ]
Essar Steel was a common name of the steel manufac ...
Read More
RAMCO CEMENT, MATHODU
[ PROJECTS IN INDIA ]
Ramco Cements – Mathodu Plant, Karnataka, India ...
Read More
RAMCO CEMENT, SALEM
[ PROJECTS IN INDIA ]
Ramco Cements – Salem Plant, Tamil Nadu, India i ...
Read More
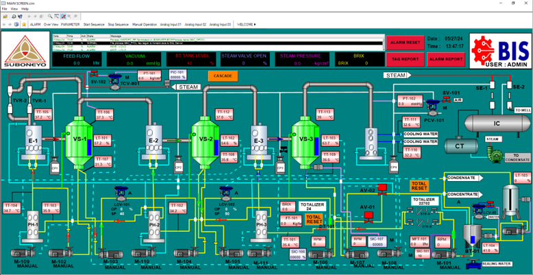
SUBONEYO CHEMICALS, JALGAON
[ PROJECTS IN INDIA ]
Suboneyo Chemicals – Jalgaon Plant, Maharashtra, ...
Read More
IRM ENERGY-AHMEDABAD
[ PROJECTS IN INDIA ]
Balaji Industrial Services has successfully upgrad ...
Read More
AMNS ENERGRY MANAGEMENT SYSTEM (EMS)
[ PROJECTS IN INDIA ]
Balaji Industrial Services has successfully implem ...
Read More
INTAS PHARMA -ANKLESHWAR
[ PROJECTS IN INDIA ]
Balaji Industrial Services has successfully comple ...
Read More
SEMI CONDUCTOR LTD. -MOHALI
[ PROJECTS IN INDIA ]
Balaji Industrial Services carried out the upgrada ...